ServiceDesk Plus助力企业在服务台管理方面出类拔萃。
来听听我们的客户对ServiceDesk Plus的真实评价吧。


通过邀请合适的利益相关者参与、自动化工作流程、关联变更和项目等方式,将IT发布风险降至最低。
从采购到处置管理资产,借用和补充资产,跟踪软件许可证合规情况等,均可在一个控制台完成。
通过设定截止日期、邀请专家参与、自动化工单管理流程等,确保事件得到快速解决。
通过捕获详细信息、关联请求、分配资产等方式,跟踪和管理组织内的物理空间。
突出展示各种业务和IT服务,确保服务顺利交付。
调查问题的根本原因,以解决频繁出现的事件,并最大限度提高业务正常运行时间。
通过将配置项映射到相关的服务依赖关系,可视化您的IT基础设施并管理故障问题。
以可视化方式,与变更和发布协同推进并跟踪项目进度,有效管理资源,绘制任务依赖关系等。
通过使用变更工作流程、吸引变更利益相关者参与、安排变更窗口等方式,使组织范围内的变更系统化。
通过在一个中央平台上整合业务和IT服务,促进企业范围内的协作,以简化业务功能的交付流程。

利用Zia(我们基于人工智能的助手)的灵活能力,智能地自动化服务台功能。

在用户友好的图形画布上直观地绘制整个流程,以简化服务交付。

通过将ServiceDesk Plus与微软生态系统集成,您可以在不同的业务应用程序(如Microsoft Teams、日历和Outlook)中访问您的服务台。

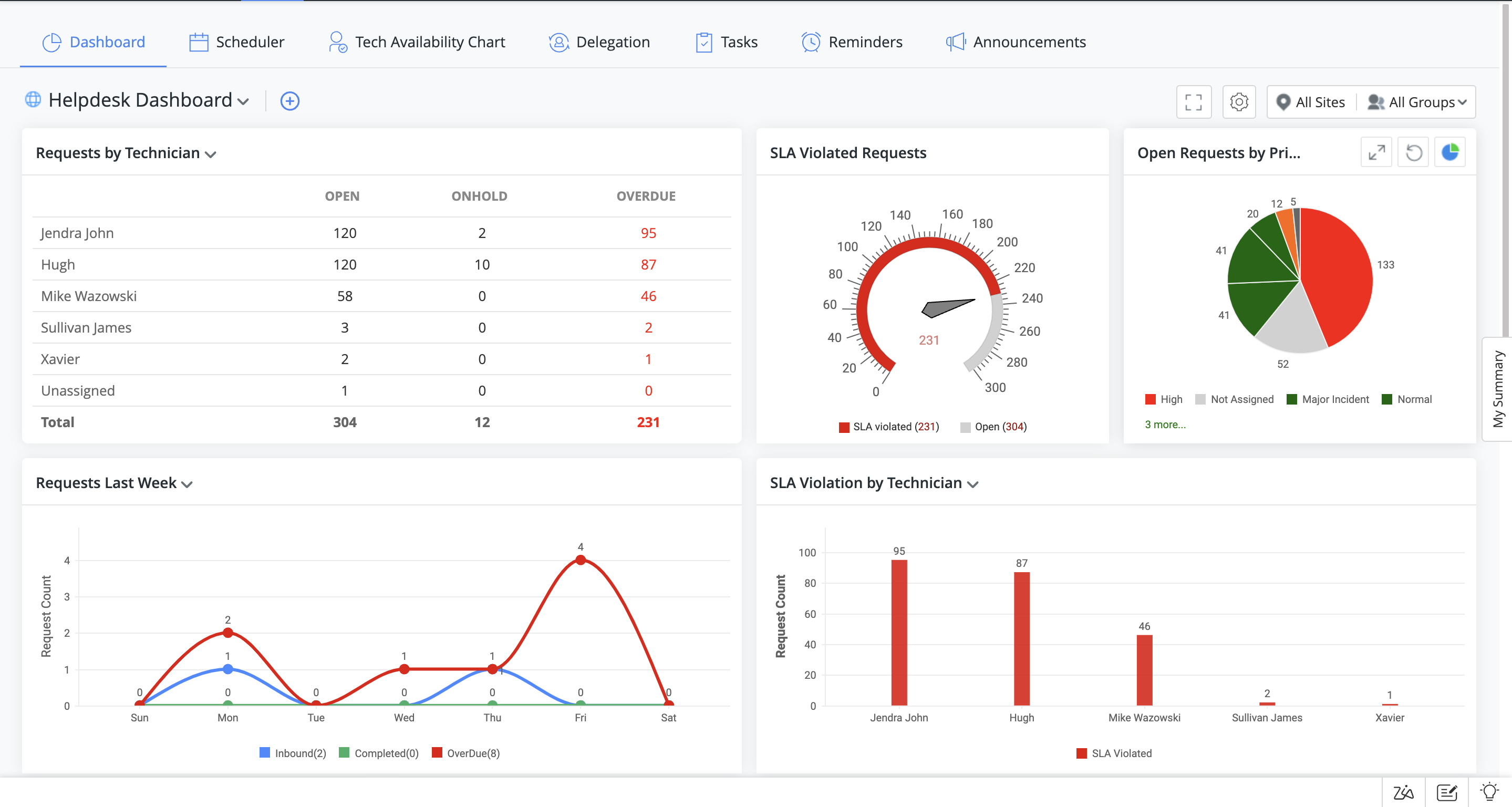
通过以图形方式跟踪关键的ITSM指标,获得详细的见解,从而做出明智的业务决策。

使用我们的无代码和低代码解决方案进行最后一公里定制,以满足您的业务需求。







