Exchange Online健康监控工具

毫无疑问,Exchange Online消除了维护自己的邮件服务器的负担。但是,深入了解Exchange Online的运行状况仍然很重要,这样您就可以检测到在任何给定时间可能发生的服务中断等问题。您可以依靠Office 365的服务运行状况仪表板(SHD)来监视Exchange Online或任何其他Office 365服务,但这样做效率不高。这就是原因。

服务运行状况仪表板不是解决方案

Office 365 SHD允许管理员监视Exchange Online以及其他Office 365服务 - 用于停机,事件,建议等。SHD的一个关键问题是,只能看到SHD的人才是系统管理员。由于典型客户不是系统管理员,他们根本无法咨询SHD,SHD不包括电子邮件通知或通过电子邮件共享报表的方式。

在某些情况下,SHD在通知用户服务中断方面明显滞后。随着越来越多的组织开始依赖云源服务,企业需要建立自己的监控设置,以获得关于中断的实时通知。

使用O365 Manager Plus进行Exchange Online监控

O365 Manager Plus以其Office 365 报表,  管理,  审核和  告警功能而闻名  ,可监控Exchange Online,并在感知服务质量下降时发送实时电子邮件告警。它监视以下Exchange Online功能:

  • 签到
  • 电邮发送
  • 日历
  • 管理和供应
  • 语音信箱
365 Manager plus Exchange在线健康监控
365 Manager plus Exchange在线owa health
365 Manager加上Exchange在线健康事件

O365 Manager Plus Exchange在线表现

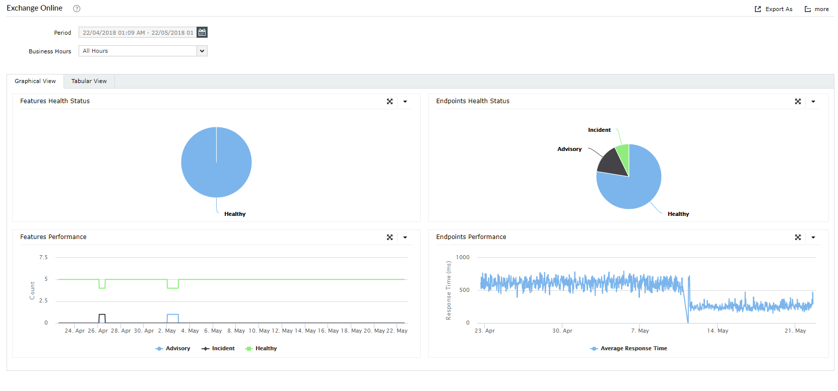
Exchange Online性能监控

从DNS解析问题到网络延迟,再到应用程序等待时间,都可能导致响应时间变慢。如果问题是由ISP引起的网络延迟,Microsoft支持服务单对您没有多大帮助。同样,如果问题是应用程序等待时间过长,则您的ISP无法真正帮助解决Office 365性能问题。可见性是使用Office 365开发有效操作流程的关键。

O365 Manager Plus监控Exchange Online的端点,以控制服务的可用性和性能。它为每个端点提供响应时间图,帮助您了解Exchange Online的性能。 

O365 Manager Plus Exchange在线服务中断通知

O365 Manager Plus的亮点

  • 实时告警:获取有关服务事件的即时电子邮件通知。
  • 历史数据:访问超过30天的历史Office 365服务运行状况监视数据。
  • 深入的图表:  查看说明Office 365服务的运行状况的图表,以便于快速决策。

其他服务监测

除监控Exchange Online外,O365 Manager Plus还监控以下内容的实时运行状况和性能:

最重要的是,您可以在单个图形仪表板中查看所有服务的运行状况。

全面的Office 365管理和报表解决方案