端口扫描工具

端口扫描工具的作用

端口扫描工具帮助探测您的网络,以找到打开的端口和在其上运行的服务。它可以扫描网络中全部的TCP和UDP端口。作为一名网络管理员,使用端口扫描工具可以帮助您进行网络检查,提供网络中打开的端口、连接的交换机、运行在这些端口上的服务列表,并将已知的服务与端口上运行的服务关联起来。

什么是端口扫描工具?

网络端口扫描工具是扫描和管理网络端口的一个重要帮手。在大型网络中,监控和管理打开的端口可能非常耗时。使用先进的端口扫描软件,帮助您有效地执行这项任务。

端到端的端口扫描:使用端口扫描工具高效地查找网络中打开的TCP或UDP端口。端口扫描器软件可以持续地扫描您的网络,并向您更新网络端口、连接的交换机和在其上运行的服务的状态。

不必手动交换机端口映射:网络中任何给定的交换机都与一组端口相关联,手动跟踪和记录它们是一个冗长乏味的过程。端口扫描工具进行端口扫描,使网络管理员不必手动跟踪就可以获得交换机端口映射的详细信息。

为什么端口扫描工具很重要?

使用有效的端口扫描软件能够提前发现您网络的各种威胁。如果有未监控的端口可能会导致网络受到各种攻击,包括数据泄漏等情况。

没有网络端口扫描工具的具体风险:

开放端口漏洞:一些端口可能会持续打开,从而对网络造成潜在的漏洞。入侵者可以使用它来破坏正常的网络操作流程。

避免数据泄漏:网络端口必须被有效的网络端口扫描工具密切监控,以避免任何数据泄漏,并帮助保护计算进程之间的通信。

如果能拥有一个高级端口扫描工具,如OpUtils,可以帮助您消除这个风险:

OpUtils - 高级端口扫描工具

高级端口扫描工具通过尝试连接到任何打开的端口来查找网络中端口的状态。这使管理员能够检查网络配置是否根据企业的安全策略设置,并在违反安全策略时进行补救。我们先进的端口扫描工具包括以下功能:

  1. 实时切换端口映射。
  2. 网络端口的全面总结。
  3. 提醒和电子邮件通知。
  4. 端口扫描工具窗口小部件。
  5. 在管理上启用或禁用接口。
  6. 端口扫描调度。
  7. 基于角色的访问管理。

实时切换端口映射

使用OpUtils网络端口扫描工具,网络管理员可以通过手动添加交换机、从CSV文件导入,或者通过执行网络端口扫描来发现给定IP范围内的所有交换机,从而实时扫描端口。一旦添加了交换机,端口扫描工具就会显示与相应交换机相关联的所有端口。

端口扫描工具 - ManageEngine OpUtils

网络端口的全面总结

使用高级端口扫描器,网络管理员可以通过单击端口地址查看端口摘要。端口扫描工具提供的摘要显示了ifIndex(接口)、ifName、ifDesc(描述)、ifType、端口速度、端口可用性、管理状态等详细信息。

端口扫描 - ManageEngine OpUtils

自定义警报和电子邮件通知

网络端口扫描软件就端口行为的变化发出警报。邮件服务器可以配置为通过电子邮件通知接收警报。这允许网络管理员更有效地监控和诊断网络。以下情况会发出警报:

  1. 端口的状态从瞬态变为可用。
  2. 端口的状态从Available变为Used。
  3. 在同一个端口检测到多个设备。
  4. 连接到端口的设备已被更改。
  5. 用户在网络上移动。

端口扫描器 - ManageEngine OpUtils

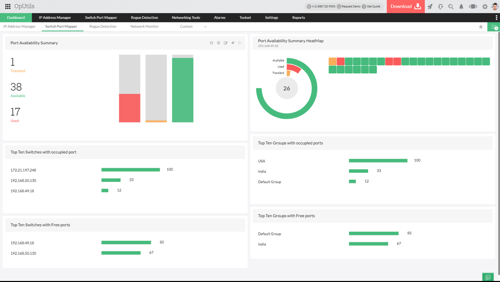
端口扫描小部件

OpUtils的端口扫描工具有一组小部件,它们提供关于端口状态的重要信息。仪表板上的小部件提供了以下方面的信息:

  1. 端口可用性总结。
  2. 端口可用性概要热图。
  3. 拥有自由端口的设备。
  4. 端口被占用的设备。
  5. 十大交换机与自由端口。
  6. 十大交换机与被占用的端口。

ip端口扫描工具 - ManageEngine OpUtils

启用或禁用接口

从被扫描端口的列表中,网络管理员可以使用端口扫描工具启用或禁用接口。可以使用端口扫描工具禁用网络中未使用的接口或恶意接口,以帮助进行有效的监控和管理

高级端口扫描工具 - ManageEngine OpUtils端口扫描工具

调度端口扫描

先进的端口扫描工具自动化网络扫描,允许管理员调度网络扫描。一旦计划好,端口扫描器就会周期性地扫描交换机,以发现新的端口并报告端口状态的变化。

端口扫描软件 - ManageEngine OpUtils端口扫描工具

基于角色的访问管理

可以使用网络端口扫描工具创建多个可以访问端口扫描和监控的用户。OpUtils的高级端口扫描工具为用户提供管理员和操作员角色。这些用户可以由IT管理员管理。

了解更多关于OpUtils提供的所有高级特性。立即下载30天免费试用

我们的客户