全面监控路由器、交换机、防火墙、服务器和虚拟机
性能和故障
ManageEngine OpManager
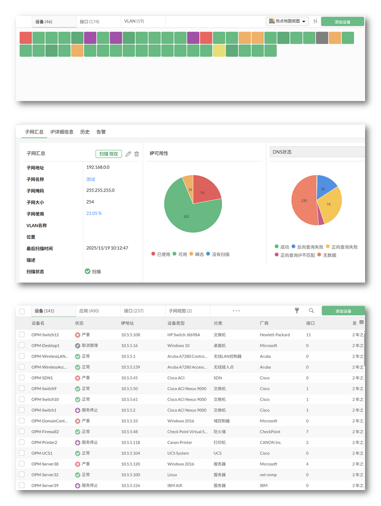
下载30天免费试用ManageEngine OpManager是一款功能强大的网络监控软件,可深入了解路由器、交换机、防火墙、负载均衡、无线局域网控制器、服务器、虚拟机、打印机和存储设备的性能。这是一套兼具高易用性与经济性的网络监控方案,不仅操作简便、成本可控,更能深入剖析问题本质,为您提供及时的故障解决支撑。
借助全面的网络监控ManageEngine OpManager,获得网络基础架构的端到端可见性和分析,包括本地设备、无线网络、广域网链路、打印机、无线接入点AP等设备。OpManager还提供了规划和配置管理的集成故障排除功能。
使用ManageEngine OpManager企业版从单个控制台监控分布式网络


