NetFlow Analyzer专门用于监控网络流量,帮助用户了解流量构成、协议分布和用户活动。NetFlow Analyzer利用Flow技术来收集网络中有关流量的信息,集流量收集、分析、报告于一体,深入了解流量与带宽的占用情况等用户最关心的问题,为全面了解企业的网络活动,合理有效分配和规划网络带宽提供科学的依据,保证企业的关键业务应用畅通运行。NetFlow Analyzer可解析多达100K Flow/秒的大流量数据,是包括思科,华为在内的主流设备厂商官方推荐软件。
NetFlow Analyzer是一个全栈带宽监控工具,它使用流量技术提供有关网络顶级谈话者的信息。无论您的网络基础架构的规模或范围如何,NetFlow Analyzer都会随着您的需求进行扩展,以解决任何和所有带宽监控挑战。它提供了一系列优势,包括监控用户的带宽使用情况,优先考虑流量以提供专用和简化的带宽,设置基于阈值的告警,以及规划未来的带宽容量。

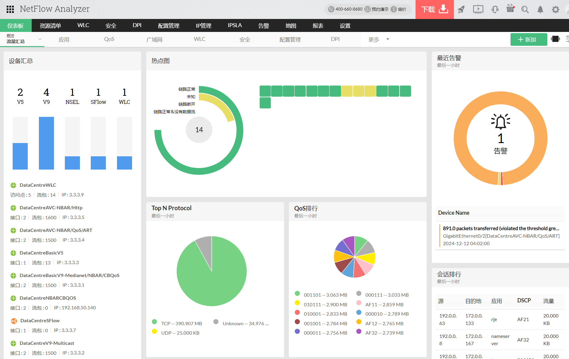
整体流量可见性:通过实时流量监控发现网络带宽使用情况、方式和时间,想象网络的通信,并提高网络的生产力。NetFlow Analyzer支持多种流技术,如NetFlow、sFlow、AppFlow等,以提供没有网络盲点的完整可见性。通过可配置的仪表板和NOC视图,让您随时了解对您最重要的指标,NetFlow Analyzer可以使您的流量管理更加容易!

消除解决传统基于规则的安全系统的冗余误报的麻烦。使用由NetFlow Analyzer的安全模块提供支持的强大网络行为异常检测,随时了解蠕虫或未知入侵的最新情况。它为您的网络提供了深入的可见性,并根据其属性对不适合已知类别的流量行为进行分类。您可以检测广泛的内部和外部安全威胁,并隔离未来的问题。

当突然速度缓慢时,可能会出现许多问题——比如“为什么CRM应用程序没有响应,带宽是否正在耗尽?”。由于媒体丰富的应用程序可能过度利用带宽,您可以阻止资源密集型应用程序,或仅通过优先级选项(如QoS策略、访问控制列表(ACL)和服务策略)优先处理那些为您的业务增加价值的应用程序,所有这些都是为了仅为关键应用程序保留必要的带宽。您还可以通过显示政策前和政策后流量趋势的CBQoS图来检查这些政策如何改变游戏规则。

充分利用网络流量的粒度可见性,深入研究历史数据,以收集有关性能下降根本原因的信息。了解拥堵是由于应用程序还是网络,其关键指标如TCP和UDP等顶级协议的响应时间和流量。

使用主动流量告警和通知模板改进您的网络流量监控方法。定义每个设备的流量使用、速度和数量的阈值,并根据您配置的严重程度获得任何违规通知。您可以选择您希望NetFlow Analyzer如何通过各种模式和工单渠道(如电子邮件、短信、Slack、ServiceDesk Plus、Jira、ServiceNow等)来沟通这些违规行为。

考虑到企业的流量管理问题,NetFlow Analyzer具有一系列内置的流量趋势报表功能。了解用户或整个组织的带宽使用情况,以获得关于在哪里以及如何实施管理策略的见解。


以下是我们的NetFlow Analyzer客户向Gartner® Peer Insights™提供的一些个人评论。