SAP Business One is a widely-used, cost effective business management software employed by numerous organizations to facilitate hassle-free operation of critical business functions. Due to its criticality, unexpected downtimes of the software can impact your business greatly. Therefore, employing a real-time, comprehensive SAP Business One monitoring tool is pivotal for your business continuity.
With Applications Manager's SAP Monitoring, become aware of health, availability, and system information of your SAP Business One ERP server at a single glance. Keep an eye on critical metrics like memory usage and CPU usage to understand how the overall performance of your ERP server is. Information such as DB Queues, DBQ messages are also available at your disposal.
The System Landscape Directory (SLD) acts as a central information repository for your system landscape. With Applications Manager's SAP Business One ERP monitoring software, track and manage SLDs in the system. Get details about their name, type, and adapter used. Get notified instantly when there is a connectivity failure before it affects any systems registered with the SLD.
One of the main advantages of SAP Business One ERP is that it facilitates scenario creation. A scenario characterizes an internal service request and how it is processed in the workflow. Each scenario may have multiple internal processing steps involved to handle a request. These steps in turn may aid numerous critical business functions. Any problem that occurs within the internal processing steps may impact the business and the end users.
Applications Manager's SAP Business One monitor allows you to track critical process step metrics such as Stopped steps due to errors, Manually stopped steps, and Stopped steps due to recovery. This can help admins manage and administer problems instantly.
The BizStore is a persistency layer in which all relevant documents related to the integration framework and the created scenarios are stored.Applications Manager monitors various Bizstore related metrics such as the number of BizStore datasets, groups and documents available. Get to know the Doc Cache Hit Rate and analyze the same to improve speed and performance.
With Applications Manager's SAP Business One monitoring tool, be informed about the users in the system. Become aware of their roles and status. Configure alarms for the Days to Expire metric and get alerts on the go whenever a user role is about to expire and prevent users from being disabled/ locked out.
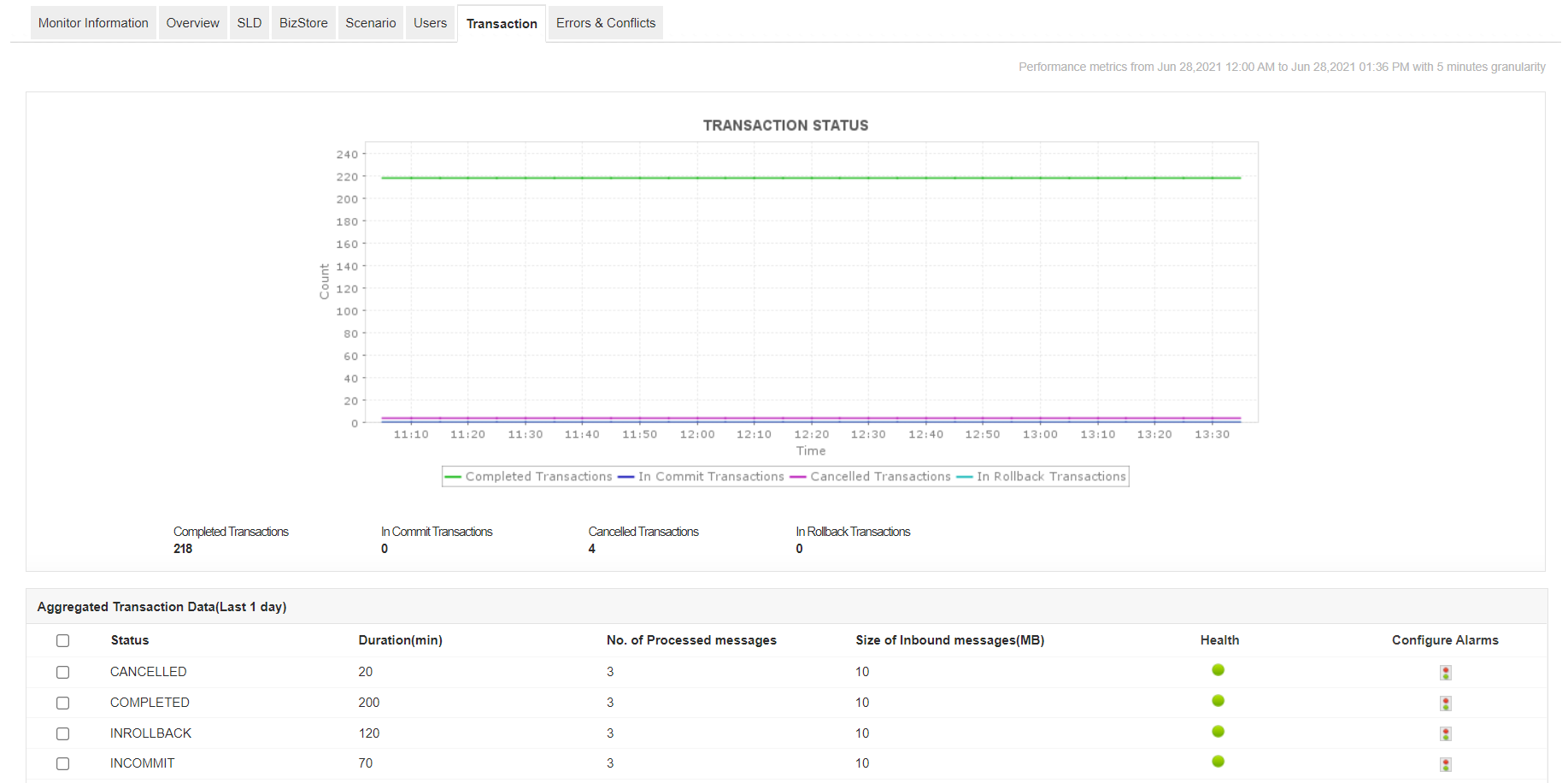
Applications Manager's SAP Business One monitoring software allows you to track and monitor all the transactions in the system. If you find an increase in the number of cancelled transactions, you may need to analyze the underlying cause to prevent it from interfering with the functioning of integration services.
With Applications Manager's SAP Business One monitor, you can track the number of errors and conflicts in the ERP. Become aware of the type of errors and conflicts and resolve the same to prevent unexpected operation failures.
With Applications Manager, you can gain deep visibility into internal performance indicators of SAP Business One ERP server. Quickly get started now with a full-fledged, 30-day free trial.
+
+
它允许我们跟踪关键指标,如响应时间、资源利用率、错误率和交易性能。实时监控告警会及时通知我们任何问题或异常,使我们能够立即采取行动。
审稿人角色:研究与开发

Lexmark技术支持经理