使用Applications Manager监控PHP应用程序:概览
AI 摘要
PHP应用程序的性能问题(慢查询、内存峰值、错误)可能升级为停机。本文介绍PHP监控的关键指标:响应时间分解、吞吐量、错误跟踪、查询监控、资源消耗和函数性能分析。Applications Manager提供代码级诊断、事务跟踪、数据库监控、错误捕获和真实用户监控,帮助团队主动发现瓶颈,优化性能,确保PHP应用在生产环境中稳定高效运行。
使用PHP开发具有灵活性和速度优势,但也伴随着不可预测性。虽然它仍然是构建动态Web应用程序的可靠选择,但性能问题可能会悄然出现。一个缓慢的查询、内存峰值或生产环境中被忽略的错误都可能升级为应用程序停机,给用户带来糟糕的体验。
这就是为什么PHP监控如此重要。通过实时跟踪性能,您可以及早发现问题,了解是什么拖慢了应用程序的速度,并防止这些小问题演变成代价高昂的大问题。
为什么PHP监控至关重要
我们大多数人都是在应用程序变慢或崩溃时才知道出了问题。而当这种情况发生时,问题根源往往并不明显。可能是您的PHP代码、失控的数据库查询、服务器上的资源限制,或者是一个无响应的外部API。
没有可见性,故障排除就会变成猜测游戏。PHP监控通过为您提供所需的上下文来改变这一状况,让您能够:
- 在性能异常演变成停机之前及时发现
- 快速识别并解决生产环境问题
- 避免因用户投诉而触发的被动修复
您拥有的可见性越多,您就越有信心构建和运行稳定的PHP应用程序,特别是在生产环境中,测试并不总能捕捉到每一个问题。
需要监控的PHP应用程序指标
监控不仅仅是了解应用程序是否在线;而是要了解它的性能表现。这意味着要超越健康检查,重点关注:
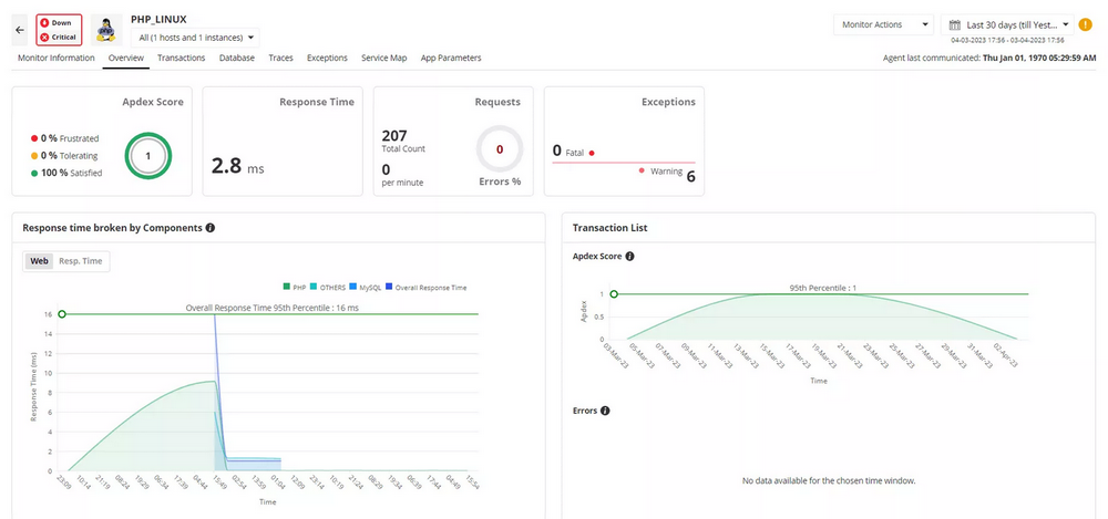
响应时间分解:不仅要了解请求耗时多长,还要了解响应时间花在了哪里(即数据库、后端逻辑、外部调用)。
吞吐量:衡量应用程序处理的请求量,特别是在负载下。
错误跟踪:提前发现错误,无论是通知、警告还是致命错误。在影响用户之前采取行动。
查询监控:缓慢的数据库查询会影响应用程序性能,降低最终用户体验。监控查询活动和健康状况可以帮助您将应用程序健康与数据库性能相关联。
资源消耗:识别消耗过多CPU或内存的脚本,并修复有缺陷的算法。
函数性能分析:精确定位拖慢性能的慢速方法或函数。
跟踪这些指标有助于简化调试过程,并为扩展和优化构建更坚实的基础。
Applications Manager如何支持PHP性能监控
Applications Manager的PHP监控超越了表面级别的指标。它帮助团队在应用性能监控的更广泛背景下理解PHP性能。无论您是管理简单脚本还是基于框架构建的复杂应用程序,您都能获得全栈可见性,将各个点连接起来。

Applications Manager提供以下功能:
代码级诊断:
- 精确定位缓慢的PHP函数调用、方法和数据库查询
- 跟踪内部函数调用及每个调用所花费的时间
事务跟踪:
- 端到端跟踪事务,从浏览器到后端
- 突出显示响应时间、吞吐量和错误
- 深入分析特定事务中的性能瓶颈
数据库查询监控:
- 监控PHP应用程序发起的数据库调用
- 帮助识别缓慢的SQL查询
错误跟踪:
- 捕获未处理的异常和错误消息
- 显示堆栈跟踪以便更轻松调试
Web事务快照:
- 提供慢速事务的快照,显示函数调用堆栈和时间分解
- 包括HTTP参数和自定义指标
线程性能分析:
- 定期获取线程快照,识别消耗CPU/内存的方法
- 帮助优化资源使用
集成的真实用户监控:
- 通过将后端指标与真实用户交互相结合,提供PHP应用程序性能的全面视图
- 跨不同时间段和地理位置比较网页指标,以检测趋势和问题区域
- 即时捕获和调试前端JS错误,减少用户摩擦
您还可以构建符合团队优先级的仪表板,并将PHP性能与服务器健康状况和外部依赖项相关联。
无需在工具之间切换或浏览日志,一个地方监控所有重要内容。
可见性的真正价值
有效的监控不仅能减少停机时间;它还能帮助您预防停机。当您可以访问实时性能洞察时,您可以在管理应用程序基础设施时采取主动措施。这带来了更快的解决时间、更智能的优化、更少的重复问题以及更好的资源利用。
无论是处理流量高峰还是解决性能下降问题,了解幕后发生的情况都能帮助您保持控制。

在真实环境中构建高效的PHP应用程序
PHP应用程序并非孤立运行。它们通常依赖数据库、API和其他服务才能正常运作。这些相互依赖关系可能会为您的IT生态系统带来复杂性。这就是为什么您的监控解决方案需要覆盖的不仅仅是PHP层。
Applications Manager帮助您监控整个堆栈——代码、基础设施和用户体验——因此当问题出现时,您可以快速自信地响应。无需猜测,无需界面切换,只需您需要的信息,让您的应用程序按照预期运行。您可以监控托管在Azure、AWS、Kubernetes、Docker和GCP上的PHP应用程序,并可以无缝管理云应用程序的自动扩展。
Applications Manager支持流行的Web服务器,如IIS、Apache2、Nginx或任何基于FPM的Web服务器,以及各种数据库,如Redis、Memcached、Oracle、MySQL、MSSQL、Cassandra等。您还可以为流行的PHP框架(如Laravel和Symfony)配置应用程序。
- 即刻开始体验!免费下载安装并享30天全功能开放!
- 需要深入交流?预约产品专家1对1定制化演示
- 获取报价?填写信息获取官方专属报价
- 想了解更多?点击进入Applications Manager官网查看更多内容
- 倾向云版本?Site24x7云上一体化解决方案
常见问题(FAQs)
- 为什么PHP监控对应用程序稳定性至关重要?
答:PHP应用程序的性能问题(如慢查询、内存泄漏)可能悄然出现并升级为停机。监控提供实时可见性,帮助团队在问题影响用户前主动发现并解决,避免被动修复和业务损失。
- Applications Manager可以监控哪些PHP相关指标?
答:包括响应时间分解、吞吐量、错误跟踪、数据库查询性能、资源消耗(CPU/内存)、函数性能分析。还支持代码级诊断、事务跟踪、Web事务快照和真实用户监控。
- Applications Manager如何帮助定位PHP性能瓶颈?
答:通过代码级诊断精确定位慢函数和数据库查询;事务跟踪端到端展示请求耗时分布;线程性能分析识别高CPU/内存方法;并与基础设施、外部依赖关联,快速定位根因。
- Applications Manager支持哪些PHP框架和运行环境?
答:支持流行框架如Laravel、Symfony;Web服务器包括IIS、Apache2、Nginx及任何基于FPM的服务器;数据库支持Redis、Memcached、Oracle、MySQL、MSSQL等;并可监控部署在AWS、Azure、Kubernetes、Docker、GCP上的PHP应用。
- 真实用户监控(RUM)如何增强PHP性能分析?
答:RUM将后端指标与真实用户交互数据结合,提供跨时间和地域的页面性能比较,捕获前端JS错误,帮助团队从用户体验视角优化PHP应用,而不仅限于服务器指标。

