网络管理员负责企业中计算机网络的日常运行。他们的主要职责是管理和密切监控网络基础结构,以防止停机并最大程度地减少停机时间。管理网络包括监控所有网络组件,自然也包括Windows设备。
在任何Windows网络中,台式机,服务器,虚拟服务器和虚拟机(例如Hyper-V)都在Windows操作系统上运行。因此,拥有Windows网络监控软件至关重要。
市场上有许多用于管理工具,可以满足对某些Windows设备的监控需求,例如路由器,服务器,台式机等。挑战在于选择一种能够监控网络中所有Windows设备的工具。拥有这样一个工具可以消除因部署多种资源而引起的问题和人为错误,例如与工具切换,总成本开销,许可问题等。
借助ManageEngine OpManager,您可以实现以上所有内容。让我们看一下OpManager如何轻松监控Windows设备。
Windows进程监控
Windows进程是可执行程序或可以在后台运行多个进程的任何应用实例。OpManager可帮助您分析在后台运行的进程的负载,并在必要时终止它们。您还可以从一个控制台跨多个服务器轻松发现,管理和设置阈值。您可以按CPU查看前10个进程或按内存利用率查看前10个进程,并快速清除消耗过多资源的进程。

Windows服务监控
大多数软件应用在后台运行,并且对用户没有影响。IT管理员有责任确保所有关键服务不受阻碍地运行。OpManager的专用无代理Windows服务监控功能使您可以在本地或跨网络中的多个服务器监控Windows服务。

Windows事件日志监控
为了保护Windows网络免受内部威胁的侵害,使用事件日志监控工具也很重要。事件日志包含用于识别问题的重要信息,例如操作系统故障,跟踪系统的运行状况以及确保系统和应用正常运行。OpManager的Windows事件日志监控提供了跨Windows服务器和工作站的日志监控。

Windows Exchange Server监控
Microsoft Exchange Server是企业中用于维护可用性和正常运行时间的Windows服务器操作系统的支持平台。使用OpManager的Exchange监控功能,除了查看多个用户的邮箱详细信息之外,还可以监控CPU,内存和Exchange服务器磁盘空间。

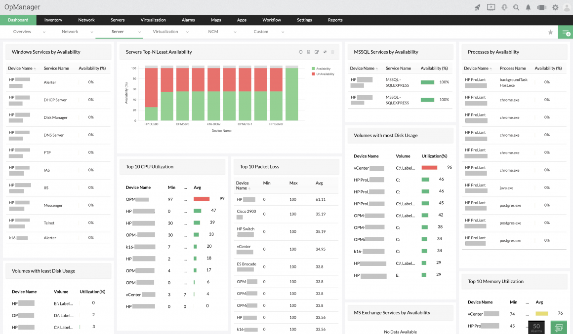
Windows网络监控仪表板
OpManager通过高度可定制的仪表板提供了Windows设备状态的整体视图。可以使用显示在仪表板上的自定义窗口小部件查看所有关键指标。网络操作中心控制台中可以显示几个仪表板,以提供整个网络的鸟瞰图。

Windows服务器监控
Windows服务器监控器用于跟踪网络中存在的Windows服务器的所有重要性能指标,例如CPU,内存和磁盘利用率。Windows服务器监控通过主动向IT管理员警告潜在的服务器故障来帮助防止代价高昂的停机,这有助于确保迅速部署预防措施。

Hyper-V监控
Hyper-V仅在Windows操作系统上用于在网络环境中托管VM。使用OpManager,可以自动执行Hyper-V发现和分类,主动跟踪Hyper-V清单及其分配的资源,通过主动Hyper-V监控接收即时通知,检测服务器主机和VM上未充分利用的资源,轻松生成报告,随时了解网络性能。

点击链接即可下载30天免费试用版,或者您也可以体验个性化演示,了解更多相关功能。
推荐阅读: