网络路径分析
OpManager可以使用网络路径分析配置文件逐一映射您的广域网节点,其中包含每个节点的数据包丢失和响应时间统计信息。您不仅会收到网络拥堵的告警,而且可以追踪导致速度缓慢的确切节点。对于公司网络以外的网络问题,您不再需要焦头烂额索或责怪您的ISP。
IP SLA监控
OpManager可以利用思科的IP SLA技术来综合设备之间的VoIP和WAN流量。然后,OpManager 监控关键指标。与其等待您的客户遇到VoIP和广域网问题,不如主动检测它们并采取行动。
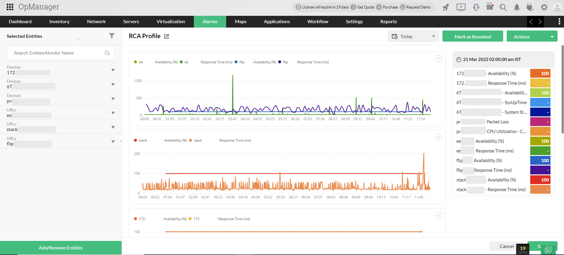
根本原因分析
根本原因分析配置文件允许您并排堆叠绩效指标,以关联收集的数据。当您的SD-WAN面临问题时,您可以比较和关联您怀疑的设备的指标,并立即追踪根本原因。
使用OpManager监控您的SD-WAN有什么好处?
由于大多数广域网在使用的基础设施和性能要求方面有所不同,广域网监控工具也必须能够适应不同的实施。OpManager具有一套高级监控功能,帮助IT团队补充SD-WAN监控并优化性能。
监控分布式站点:必须监控与您的广域网关联的不同数据中心和分布式站点,以获得适当的端到端可见性。OpManager的探针中心架构允许IT团队从中央网络运营中心监控多个位置。结合SD-WAN监控,这让您可以全面了解您的IT基础设施。
专用广域网报告:关于您的广域网基础设施和性能的报告有助于衡量性能和规划未来。OpManager有一系列关于广域网路径可用性、阈值违规、前N个报告、历史报告等的默认报告。您也可以制作自定义报告,以定期深入了解您的广域网实施。
多供应商支持:OpManager使用默认设备模板支持思科、VMware和Palo Alto等热门供应商。发现完成后,OpManager会检测设备类型和供应商,自动为新发现的设备分配相关的性能监视器。OpManager拥有超过11,500个默认设备模板以及高级自动化和调度功能。
数据中心可视化:OpManager具有先进的网络可视化功能,有助于绘制网络资源。为了可视化和监控作为SD-WAN基础设施一部分的数据中心,您可以生成服务器机架视图、数据中心楼层视图、网络拓扑图和业务视图。
思科ACI SDN监控
思科以应用程序为中心的基础设施(ACI)是思科的软件定义网络(SDN)产品,它使用基于软件的网络虚拟化来优化网络性能。典型的思科ACI安装由一个或多个应用程序策略基础设施控制器(APIC)组成,用于管理网络设备、一系列叶片和脊柱交换机,以及租户组和端点设备。
OpManager可以发现和监控这些组件,以便为您提供Cisco ACI网络的完整概述。
SDN网络概述:OpManager列出了Cisco ACI网络的详细概述,包括控制器的数据包丢失和响应时间、SDN中的活跃用户数量以及运行状况分数。您可以深入研究相关的结构交换机、租户和端点组,以详细了解您的思科ACI性能。
叶和脊柱交换机监控:您可以监控思科ACI中的每个网络组件,包括叶交换机、脊柱交换机和超级脊柱交换机。您可以使用运行状况分数和节点ID等指标从控制器本身监控它们,或者使用CPU、内存和流量监控执行高级交换机监控。
监控租户和端点组:OpManager监控与您的Cisco ACI关联的租户的运行状况分数,并列出租户组中的应用程序配置文件、VRF、桥接域和端点组。您还可以使用OpManager单独或作为Cisco ACI的一部分发现和监控每个端点设备。
映射思科ACI拓扑:您还可以映射逻辑网络基础设施的拓扑,以了解其依赖项并对其进行整体监控。思科ACI拓扑图描绘了叶片、脊柱和超脊柱交换机及其逻辑连接和可用性状态。
了解有关思科ACI监控的更多信息。
Cisco Meraki SD-WAN监控
Cisco Meraki是Cisco的无线和广域网虚拟化技术,允许IT团队通过单个Cisco Meraki控制器管理分布式网络的接入点、防火墙、摄像头、交换机和网关设备。
OpManager提供全面的Cisco Meraki SD-WAN监控,您可以发现和监控分布式网络中的每个组件,包括Meraki Security、Meraki交换机、Meraki Radios、Meraki Vision和Meraki Gateways,以及每个分布式站点的网络性能。
您可以使用以下指标监控Cisco Meraki SD-WAN:
- 流量使用。
- 设备数量。
- 客户数量。
- 流氓设备。
- 可用性和响应时间。
OpManager还提供了对Meraki网络的完全可见性,并深入了解每个网络、这些网络中管理的设备、试图访问网络的流氓设备以及客户端。阅读更多关于Cisco Meraki监控的信息。
关于SD-WAN监控的常见问题
SD-WAN是如何工作的?
+
SD-WAN的优点是什么?
+
什么是SD-WAN监控?
+





