IP地址管理和交换机端口映射

追踪和管理IP地址,追踪连接到指定交换机端口的设备和交换机中空闲的端口数量,是比较典型的日常网络管理任务。使用电子表格或者单独的工具来管理,会浪费掉不少的时间,而且还增加了任务的复杂程度。OpManager的IPAM和SPM插件为您带来一个综合的IP地址管理和交换机端口映射管理平台。

IP地址管理

IP地址管理方案

IP地址管理

点到点的IP地址追踪

详尽的IP地址追踪信息: 对于每个IP地址,这个插件提供对应的DNS名称、MAC地址、状态、系统名称、设备类型以及它连接到的交换机名称、交换机端口、别名、所属者等... 除此之外,管理员也可以在子网和设备明细级别,为每个设备添加自定义字段。

集成活动目录: 与活动目录的集成,可以查看每个IP地址是否属于活动目录中的计算机对象。如果是,IPAM工具可以从AD提取更多实用信息,如创建时间、GUID、上次登陆、OS名称、OS版本等。

历史IP地址追踪: 这个插件帮助您浏览某个特定IP的历史信息,使用这个工具,管理员可以追踪指定日期内,指定的IP地址分配到了哪个用户。

当指定的IP地址或地址空间出现变更时,立即获取通知,如

  • 从瞬态到可用或已用的IP地址
  • 如果DNS正向查询,或反向查询失败,或者DNS查询返回了一个不同的IP地址
  • 如果子网的IP利用率低于或高于指定的百分比

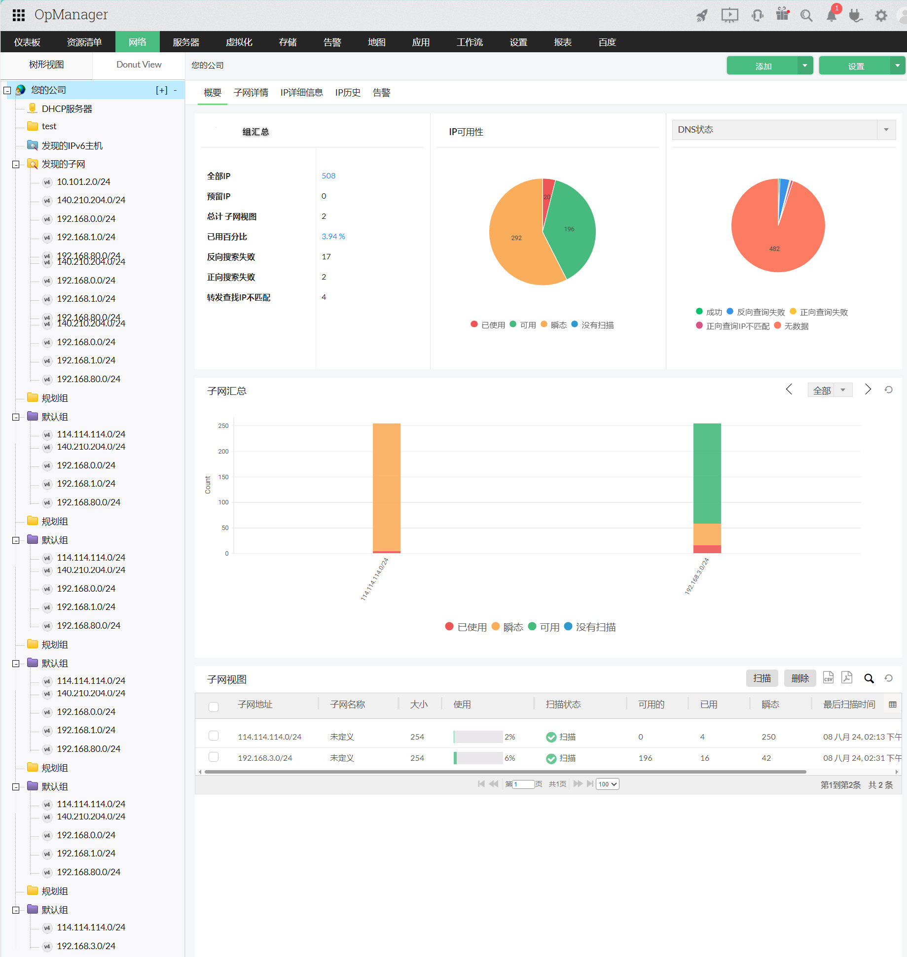
智能的子网地址使用和可用性报表:插件可以生成特定子网/组/网络架构的IP状态报表,这些报表可以设置为计划报表,按计划定期发送到指定的邮件地址。或按需直接生成,导出为CSV、XLS等格式。

分层的视图和检索

IPAM插件支持管理员创建分层的子网树视图,来表示位置或使用、亦或者单位,在视图下添加子网。通过这种方式,管理员可以很方便的找到目标子网,获取需要的信息。

在用户界面,管理员可以通过拖放的方式,将子网放置到,重命名树节点,添加或删除子网,扫描组中所有的子网,使用IP地址、MAC地址等进行检索。

子网扫描

IP地址管理工具可以定期或者按需触发对网络的扫描,提供IP地址的状态(保留、瞬态或可用)。它使用各种各样的协议来扫描子网,如ICMP、SNMP、WMI和DNS,获取IP地址的明细信息。

用户访问审计

OpManager IPAM插件可以记录使用此工具执行的事件,以及事件的日期和时间。这些粒度日志帮助管理员追踪和审计使用IP地址管理执行的变更。

交换机端口映射

交换机端口映射器

交换机端口映射

更好的获知交换机端口状态

实时映射插入每个交换机端口的设备,深入了解:

  • 连接设备(工作站、智能电话等)的IP/MAC地址明细
  • VLAN信息、端口状态(管理和操作状态,以及端口速度)和其可用性

交换机端口映射历史信息 与历史IP地址追踪相似,这个工具可以帮助管理员找到特定时间段内连接到指定交换机的设备。

优秀的搜索能力 支持您通过MAC、IP地址、DNS名称或设备地址查询设备。

交换机分组 交换机端口映射工具支持管理员创建各种分组,基于位置或者其他条件,对交换机进行管理。管理员可以在任意时间将交换机移动到组中,为不同的组设置不同的扫描计划。

获取通知 在交换机端口状态发生变更(瞬态/可用/已用),或者设备连接到的端口发生变更时,即时发出通知。

使用SNMP管理交换机端口

这个插件支持管理员在工具中,对交换机端口执行阻止或允许连接设置。交换机端口可以通过交换机的写SNMP团体字符串,通过SNMP设置为管理运行和停止。这对于断开特定设备的连接,如可能的病毒广播设备或黑客设备,非常有用。