Microsoft团队使员工和团队能够通过聊天、通话、视频会议等方式高效地进行连接和协作,并方便对文档、笔记和日历的共享访问。通过Applications Manager,深入了解Microsoft Team service的结构和性能,以确保达到最佳性能和无障碍的业务流程协作。
使用Applications Manager的Microsoft团队监视工具,可以了解Microsoft团队的服务运行状况。了解服务运行状况,并通过易于理解的描述立即识别问题。发现问题是否被标识为事件或警告,并立即进行故障排除,以防止服务变得不可用,从而减轻用户受到影响的程度。

使用Applications Manager的Microsoft Team性能监视软件,通过识别端点响应时间的增加来主动检测服务中的连接延迟。通过配置“Status”属性的警报来获得有关端点不可用的通知,并确保服务的不间断运行。

团队包括组织中围绕不同项目和结果的人员、内容和工具。渠道是团队内部沟通的媒介,它承载着许多话题和项目的对话。它是推动项目并帮助完成工作的引擎。
使用Applications Manager监视Microsoft团队:一眼就能了解组织中的成员、渠道和团队。管理和管理渠道和会员数量,确保团队和渠道的无障碍运作。
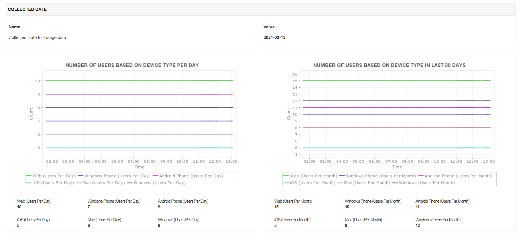
分析使用统计信息可以更好地了解服务的性能。它可以揭示用户偏好、易用性等关键信息。
Applications Manager允许您可视化使用信息度量,如每种设备类型的用户数、每种活动类型的用户数和每种活动类型的活动数。您还可以为这些指标配置报告并分析趋势,以了解用户对活动/设备类型的选择。这些报告可以按需生成,计划通过电子邮件发送,甚至可以导出为pdf供以后使用。
使用Applications Manager的Microsoft团队监控工具,您可以了解团队、渠道的健康状况和绩效,并优化服务功能,以获得更好的最终用户体验。快速开始下载一个完整的,免费的,30天试用期现在!
+
+
+
它允许我们跟踪关键指标,如响应时间、资源利用率、错误率和交易性能。实时监控告警会及时通知我们任何问题或异常,使我们能够立即采取行动。
审稿人角色:研究与开发

Lexmark技术支持经理