使用有关您的Web应用监控环境的代码级信息来跟踪响应时间。
使用方法级别的应用监控执行完备的Web应用监控,并在应用堆栈中查明错误的方法。深入查看特定代码段和SQL语句对性能的影响。
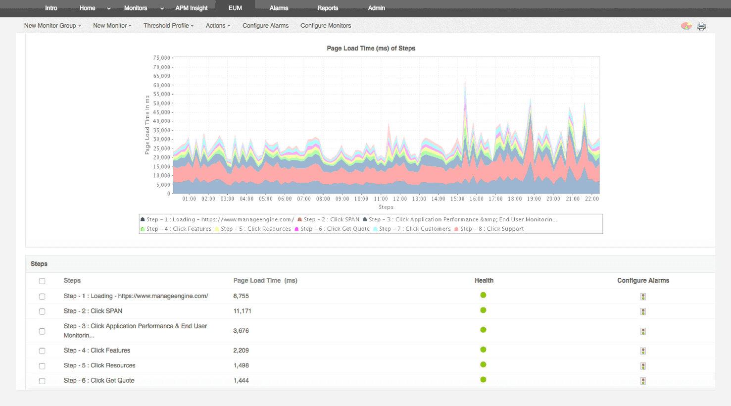
通过事务跟踪检测慢速事务
获取整个应用环境中的确切调用模式和事务详细信息。检测缓慢的事务并定位它们为何缓慢的原因。
监控数据库查询执行
跟踪并检查您的应用发送的所有SQL和NoSQL查询。确定数据库的整体性能。
通过深入的业务应用监控来跟踪后台事务
检测非Web /后台事务的响应时间,非Web /后台事务是在后台线程中生成的,以了解您的数据库如何响应查询。
用Apdex分数衡量最终用户满意度
跟踪应用优化的前后效果。借助我们的最佳应用监控软件,可确保无缝的最终用户体验。
设计用于在生产服务器上运行
易于上手。开发人员和IT运营团队可以使用我们强大的应用监控软件以最小的开销查找并修复应用问题。
它允许我们跟踪关键指标,如响应时间、资源利用率、错误率和交易性能。实时监控告警会及时通知我们任何问题或异常,使我们能够立即采取行动。
审稿人角色:研究与开发

Lexmark技术支持经理