由于COVID-19的全球性爆发,越来越多的公司鼓励员工远程办公,以便在保护他们自身健康的同时保证公司业务不受影响。数字化转型使远程办公成为可能,并且就其增长率而言,它超出了所有预期。

云软件(SaaS)的出现使员工在家办公成为可能。然而,对于那些需要公司内网中的数据进行工作的人来说,必须找到适当的技术实现对网络的访问。因此,中型企业通常会使用虚拟桌面基础设施(VDI)或虚拟专用网络(VPN)供员工在家办公时使用。
为了建立更安全的连接,VDI虚拟化了一个桌面设置,使一个集中式服务器(无论是在本地还是在云中)运行操作系统和应用程序。所有资源都存储在虚拟桌面中,用户通过物理机访问它们。
VPN更常用,它使专用网络能够与公共网络或共享网络的计算资源进行通信,以确保对业务至关重要的客户数据保留在网络中。
在使用这些技术时,以下两点很重要:
1. 确保无缝运行
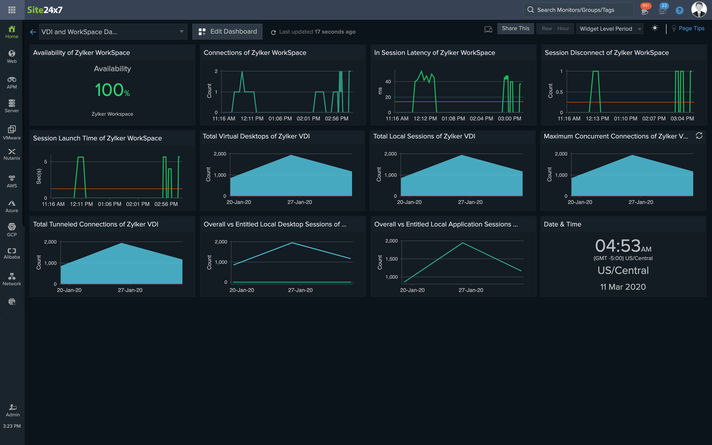
包括Citrix和VMware在内的许多供应商都提供VDI,AWS WorkSpaces也提供类似的服务。根据距离和性能选择合适的VDI非常重要,还需要监控会话超时、会话延迟、丢包、会话断开和互联网控制消息协议(ICMP)ping检查,以保持连续的正常运行。

2. 监控潜在的安全风险
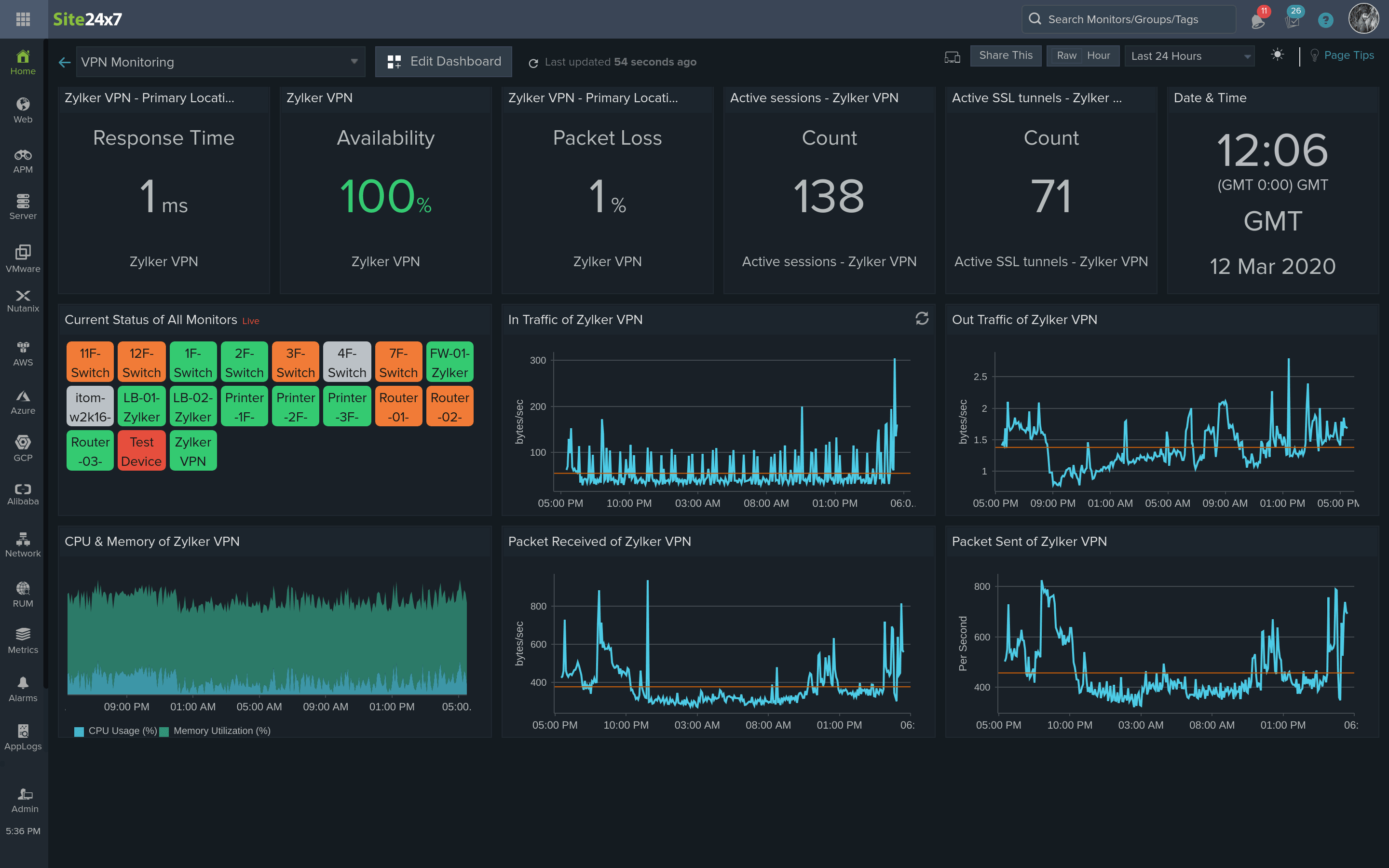
网络速度和连接效率对员工的工作有很大的影响。为了确保工作效率不受影响,系统管理员应该监控VPN的会话数、隧道数和发送接收的数据量。分析这些数据还可以确保隧道不会被入侵者利用。从隧道流量数据中可以轻松识别出异常的峰值,并对其进行处理以避免外来攻击。

借助Site24x7,系统管理员和网络管理员可以创建自定义仪表板,在一个屏幕上即可查看关键统计数据,还可以生成关于VPN每日使用情况的自定义报表,并分析VPN使用趋势。Site24x7还允许管理员设置阈值限制,并在响应时间高峰和VPN宕机之前直接在手机上接收告警。企业还可以在每个站点的状态上创建状态页面,并将可用性告知用户。
Site24x7是基于云的,因此,可以在任何地方使用这些功能。开始免费试用Site24x7吧,这是满足所有基础设施远程监控需求的理想解决方案!