OpManager 数据包分析

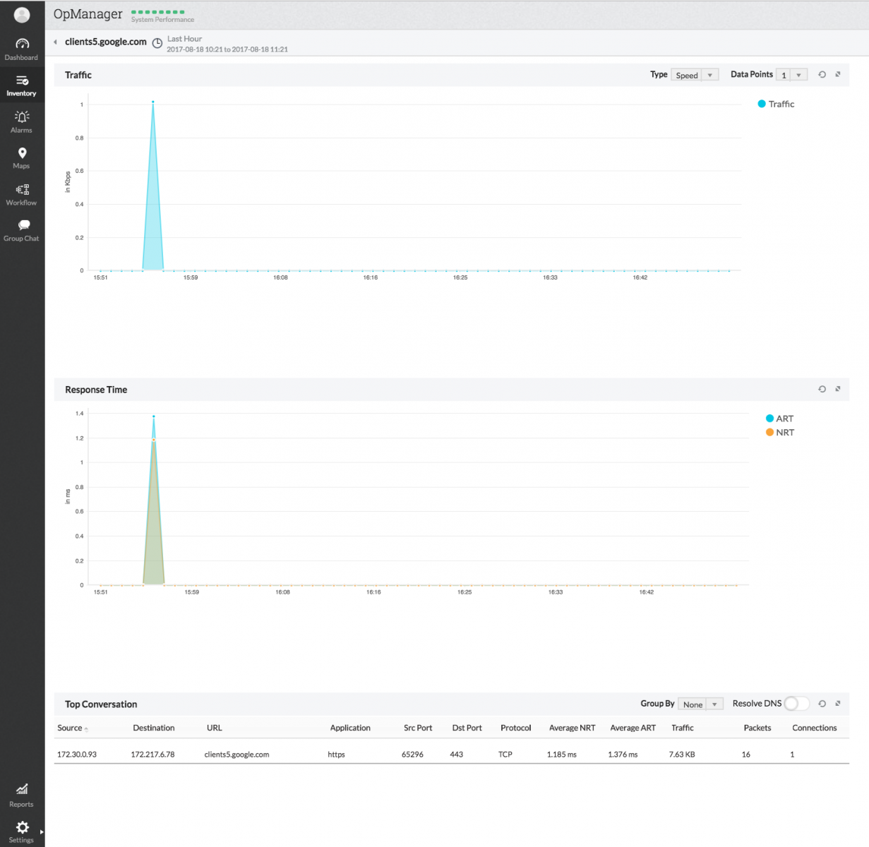
一旦开始数据包捕获,高性能数据库会存储 URL、application、源、目的地以及会话的相关信息。要访问这些信息,可以导航到 Inventory > Packet Analysis。在这里可以按 URL 查看响应时间,并可向下钻取到任意 URL,查看是谁/什么引起了这类流量。 

统计信息可以根据以下任一条件来查看。 

URL 向下钻取: 

 

搜索 URL:

  

application 向下钻取: 

基于源/目的 IP 地址的向下钻取:

源:

目的:

会话:

感谢您的反馈!

此内容对您有帮助吗?

很抱歉给您带来不便。请帮助我们改进此页面。

我们该如何改进此页面?
您是否需要有关此主题的协助?
点击“提交”,即表示您同意根据隐私政策处理个人数据。